About the Admin Dashboard

The Admin Dashboard is your main menu for accessing all of the administrator features of Reach. It is visible to all campaign Admins and Owners. To learn how to access this screen, check out this article.
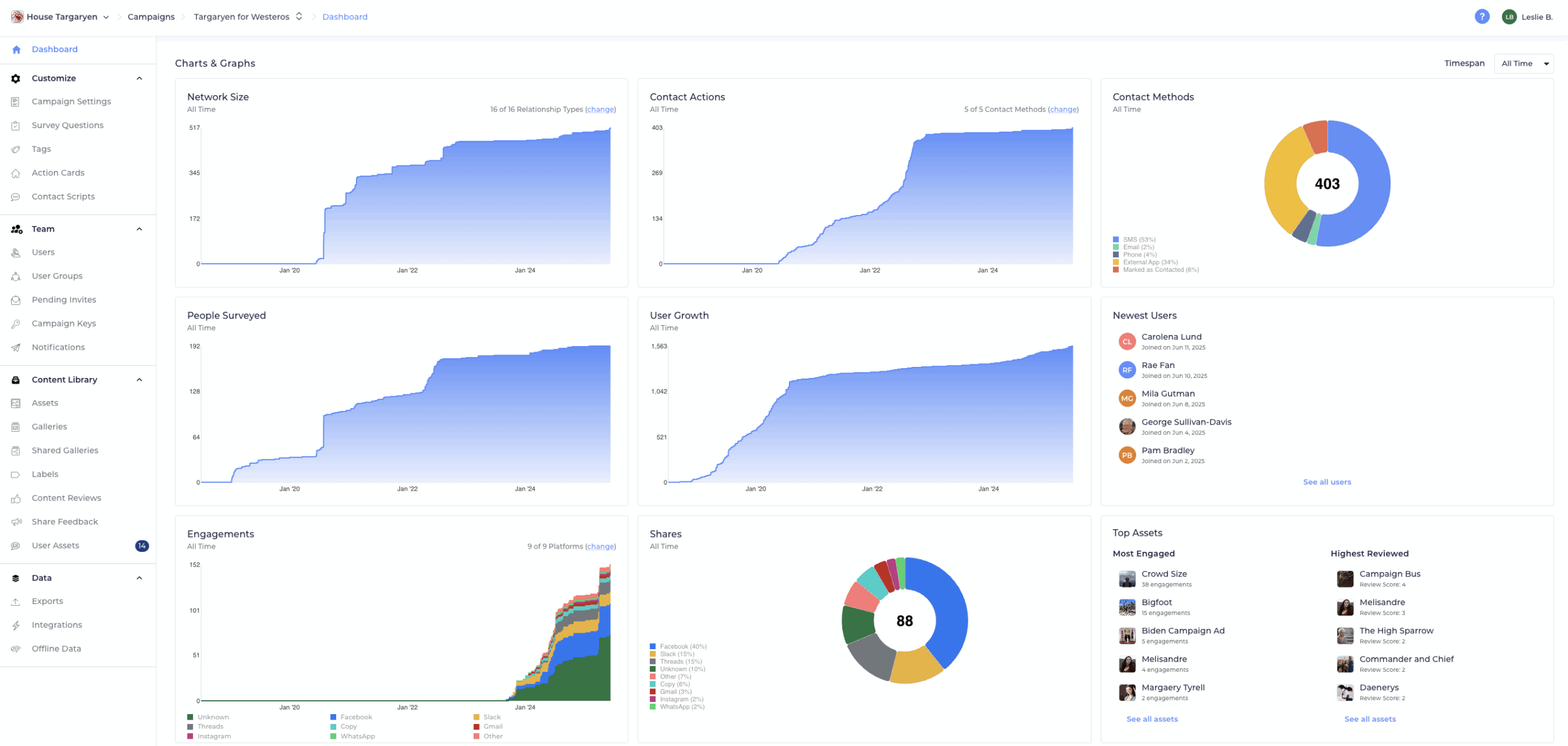
Charts and Graphs
The top section is full of charts and graphs that will help you understand your users and their activities on Reach All of the charts reflect the same timespan which you can set and change using the “Timespan” drop-down in the top right corner of the screen. The Admin Dashboard includes the following data visualizations.
Network Size
This area chart shows you how many “Relationships” your users have added over time when they are using the Relational Organizing/My Network features of Reach. Each time a user adds a person to their “Network”, they are adding a relationship with that person. Note that if multiple users add relationships with the same voter, these will all be counted separately on this chart. You can filter this chart to include only certain relationship types by clicking the “change” button in the corner.
Contact Actions
This area chart shows contact actions over time. This includes contact actions that begin from the Person Screen, from a Network Contact Action Card, or via the Voter Registration Pipeline features. You can filter this chart to include only certain contact methods by clicking the “change” button in the corner.
Contact Methods
This pie chart shows you a breakdown of your users voter contact methods within the chosen timespan.
People Surveyed
This area chart shows you how many people have responded to survey questions when canvassed by your users.
User Growth
This area chart shows you how many users have joined your campaign. Learn how to add more users here.
Recent Users
This table shows you the five most recent users to join your campaign. Click on one to get a closer look.
Engagements
This area chart shows you the different ways and platforms where your users are sharing your assets and how frequently on each platform for the selected period of time.
Shares
This pie chart shows you the percentage of times each platform is being used to share your assets for the selected time period.
Top Assets
This table shows you which assets are being shared most frequently and getting the best reviews.
Navigation Shortcuts
The bottom section are buttons that help you navigate to other admin features with descriptions of each. These buttons mirror the same navigation buttons in the left sidebar.
Inaccessible Features
If a button on the dashboard is gray and disabled, that is because it is not currently available for your campaign. To access those screens, you’ll need to upgrade your Reach plan.
If you’d like to upgrade in order to access those features, please contact us at [email protected].